
One Platform. Unified Visibility. Complete Control.
My OPSWAT Central Management is OPSWAT’s centralized security management solution for managing MetaDefender products. It enables unified visibility, automates policy enforcement, and provides continuous compliance monitoring. My OPSWAT Central Management eliminates operational silos and ensures secure access control across distributed cloud, on-premises, and air-gapped environments.
- Simplified Solution Management
- Efficient & Proactive Monitoring
- Cost-effective Operations
OPSWAT se bucură de încredere din partea
Seamless Central Management
for Cybersecurity Control
Single-Pane-of-Glass
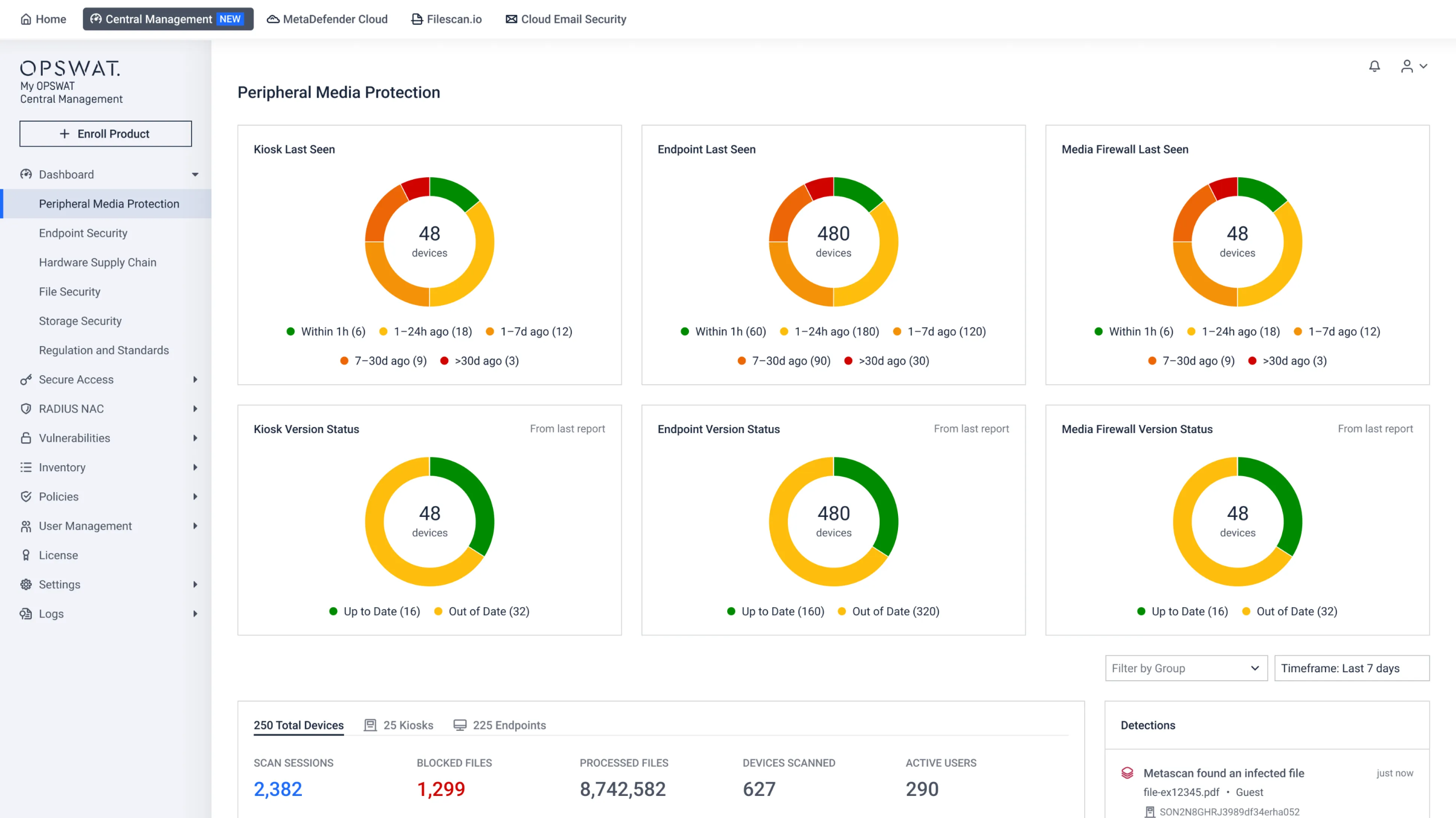
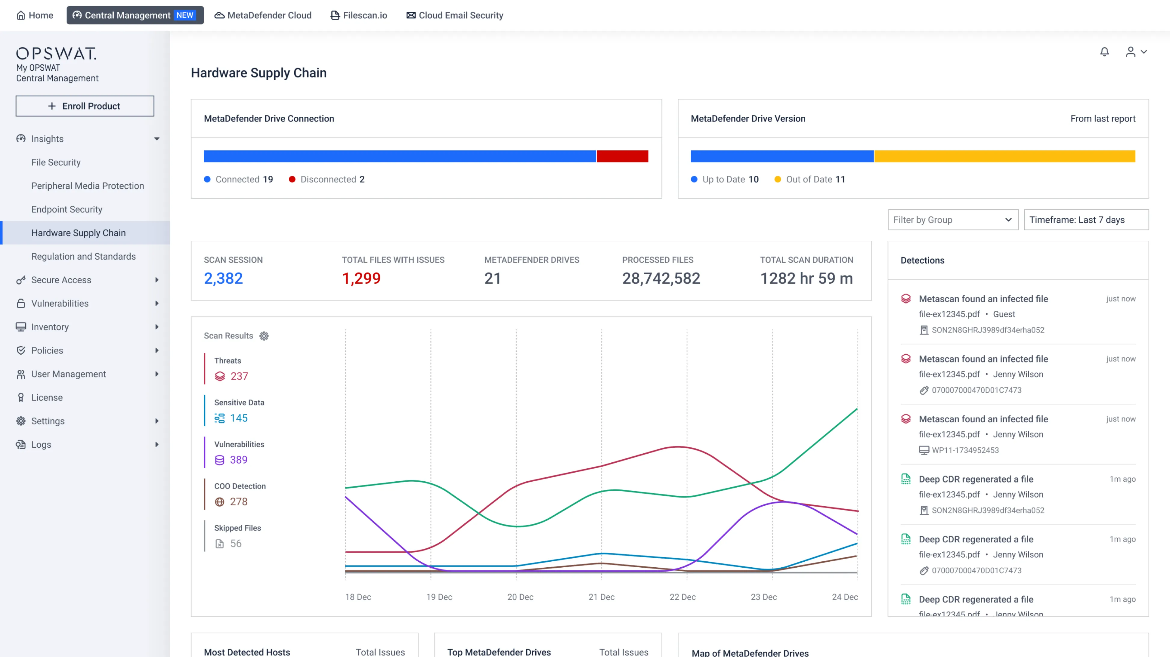
Manage all MetaDefender instances from one central console, update security policies, deploy anti‑malware updates, and monitor instance health in near real‑time. With these centralized management capabilities, organizations can focus more on business priorities and less on security maintenance.
Global Real-Time Threat Visibility & Risk Monitoring
Aggregating events and reports across connected OPSWAT products to quickly identify security risks, enabling faster threat detection, timely patching of vulnerabilities, and proactive prevention of data leaks.
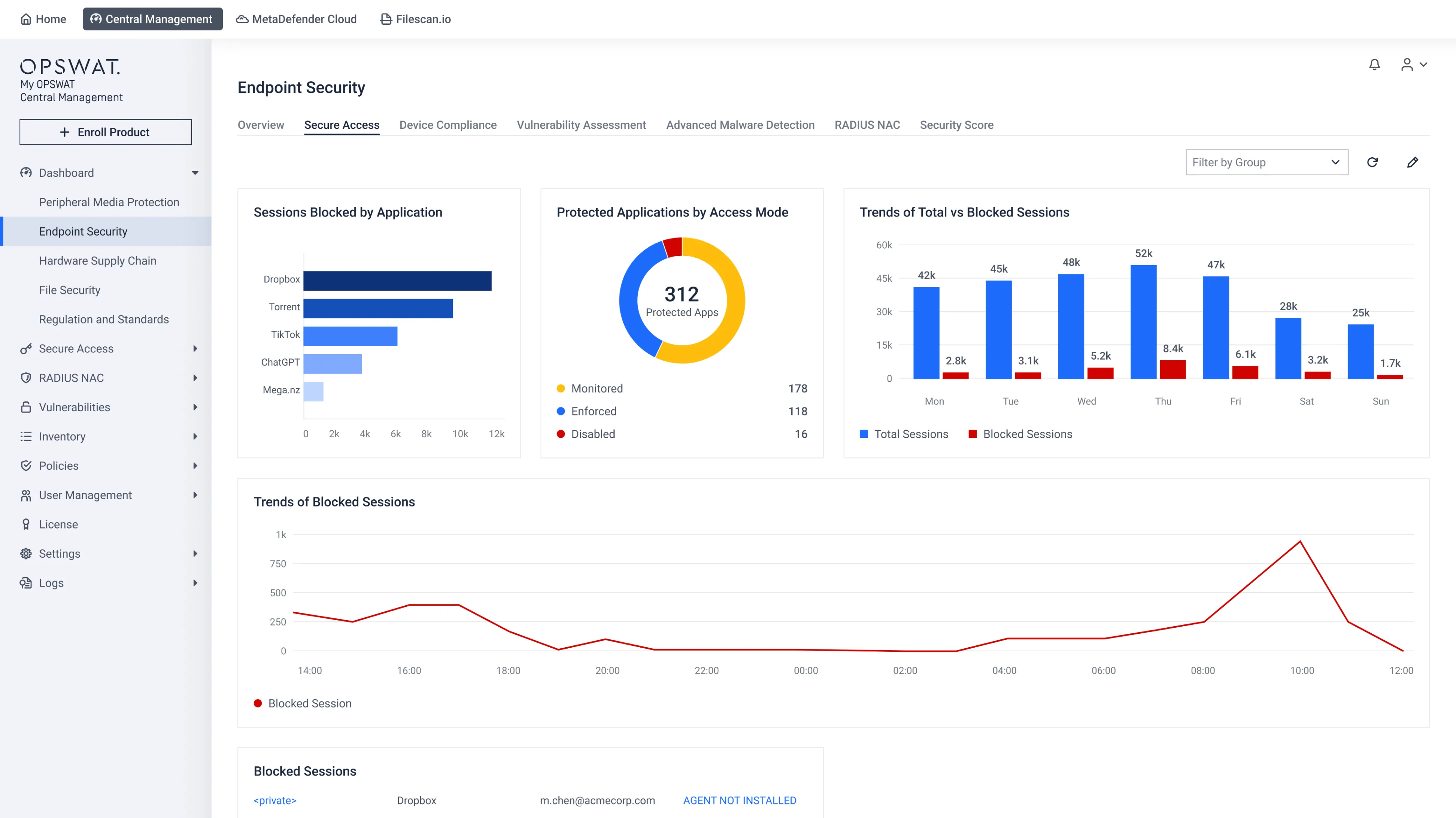
Endpoint and Secure Access Control
Enforce access policies for cloud and on‑premises environments, ensuring only authorized users and compliant devices can connect in alignment with Zero Trust principles.
- My OPSWAT Central Management
- My OPSWAT Central Management
- My OPSWAT Central Management
Actualizări simplificate ale produselor
Push critical updates across all connected MetaDefender products in both online and offline modes to stay ahead of evolving threats, with no manual intervention required.
Rapoarte detaliate și instrumente analitice
Collect real-time data from all connected OPSWAT MetaDefender products, generate in-depth device usage and access reports, and leverage analytics to identify trends and enhance security strategies.
Scalable and Flexible Deployment
The platform supports cloud, on premises, AWS AMI, and fully air-gapped environments, ensuring compatibility with critical infrastructure and regulated industries.
Increase Efficiency and Reduce Costs
Manage hundreds of deployments from one platform, simplifying configuration, updates, status checks, health reporting, and license management to increase team efficiency and reduce operational costs.
- My OPSWAT Central Management
- My OPSWAT Central Management
- My OPSWAT Central Management
- My OPSWAT Central Management
Centralized Operational Control Across OPSWAT Security Solutions
Monitor, Manage, and Operate OPSWAT Solutions
at Scale
With My OPSWAT Central Management, insights become action, and action prevents incidents, keeping your organization protected,
compliant, and resilient against evolving threats across devices and files.

Vedeți cum My OPSWAT Central Management vă simplifică operațiunile, îmbunătățind în același timp vizibilitatea și controlul pentru a vă proteja infrastructura critică.

Obțineți date în timp real și informații critice dintr-o singură privire într-un tablou de bord global.

Browse, monitor, and easily manage all your connected OPSWAT MetaDefender product instances.

Obțineți informații detaliate despre amenințările detectate și fișierele blocate.

Gestionați politicile, accesul, permisiunile, aplicațiile protejate și multe altele.

Configure patch policies, schedule deployments across endpoints, and monitor patch status across managed endpoints.

Apply and enforce security policies at scale.

Track, manage, and monitor license usage effortlessly.
See My OPSWAT Central Management in Action
Centralized Rollout Kiosk Updates
Enable administrators to centrally roll out Kiosk software updates across distributed or remote sites, reducing onsite visits, improving consistency, and streamlining secure, controlled upgrade operations.
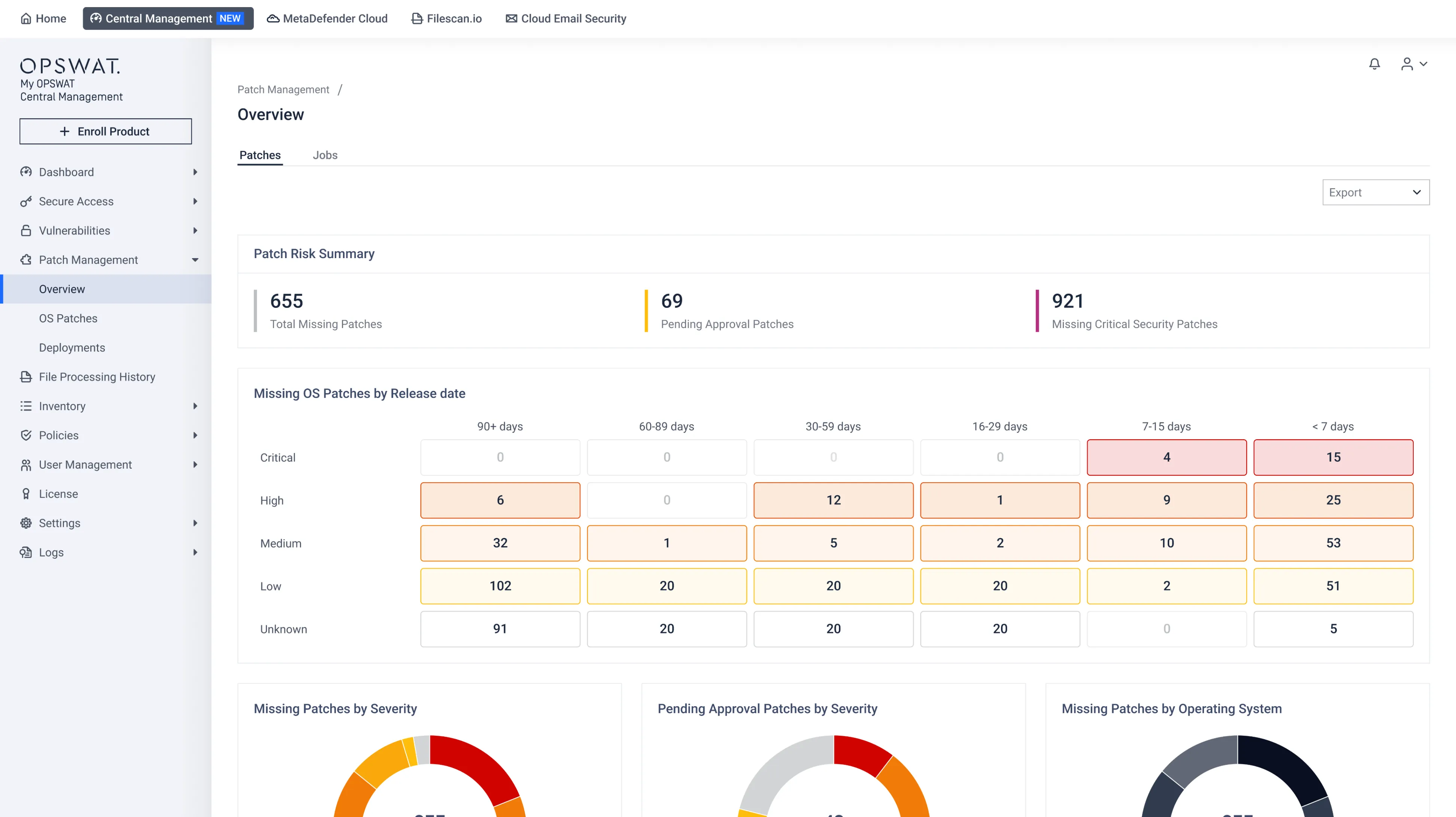
Automated, Policy-based Patch Management
Automatically discover missing OS and application patches, prioritize based on risk, and deploy on-demand or on schedule, across diverse endpoints, to keep systems up to date and reduce security exposure.
Offline Patching for Air-gapped Systems
Securely upload, verify, and deploy OS and application patches from local repositories; no internet required, keeping critical environments updated while maintaining strict isolation and control.

Real-World Security Success with My OPSWAT Central Management
Documentație tehnică
Noțiuni introductive
Implementare și utilizare
Suport
Eliberați întregul potențial al produselor noastre
Resurse recomandate

Fișa My de dateCentral Management OPSWAT
My OPSWAT Central Management Blog

Operațiuni simplificate cu My OPSWAT Central Management
Soluțiile OPSWAT opresc programele malware Media în operațiunile din domeniul biotehnologiei și farmaceutic
Operatorul de aeroport securizează transferurile de fișiere pe Media amovibile cu OPSWAT
Producătorul european de energie regenerabilă își îmbunătățește securitatea cibernetică cu OPSWAT
Securizarea accesului la codul proprietar cu My OPSWAT Central Management: Povestea unui dezvoltator de jocuri de top
EPAM asigură accesul Secure și protecția fișierelor prin intermediul soluțiilor My OPSWAT Central Management MetaDefender Cloud
Ping Identity și OPSWAT securitatea accesului cu DaVinci și My OPSWAT Central Management
Omnissa consolidează securitatea și conformitatea în accesarea Horizon VDI cu ajutorul soluției My OPSWAT Central Management
0 rezultate. Vă rugăm să încercați din nou.
Aflați cum My ajutăOPSWAT Central Management să vă protejați infrastructura
Întrebări frecvente
Centralized security management is an operational model where organizations manage multiple security systems through a single platform. This approach allows administrators to monitor security posture, enforce policies, and analyze security data across distributed environments from one interface.
Centralized management improves operational efficiency while reducing the complexity of managing multiple independent security tools.
My OPSWAT Central Management is OPSWAT’s centralized security management platform that enables organizations to monitor, manage, and control OPSWAT MetaDefender solutions from a single interface.
The platform provides unified visibility across deployments, centralized policy management, patch deployment, compliance monitoring, and secure access control. By consolidating operational oversight into one console, My OPSWAT Central Management helps organizations simplify security operations and maintain consistent protection across distributed environments.
My OPSWAT Central Management supports organizations operating in isolated or air-gapped networks by enabling secure offline patch deployment, centralized policy management, and operational monitoring without requiring external connectivity.
This capability is particularly important for critical infrastructure organizations that must maintain strict network isolation.
My OPSWAT Central Management improves endpoint visibility by aggregating operational data and security events across OPSWAT deployments into a centralized management console. Security teams can monitor device status, patch compliance, system health, and security alerts across distributed environments.
This centralized visibility helps administrators quickly identify risks, investigate security events, and maintain consistent oversight across endpoints.
Yes. My OPSWAT Central Management allows administrators to manage distributed OPSWAT deployments across multiple locations through a single console. Organizations with remote offices, production facilities, or global infrastructure can centrally monitor deployments, enforce policies, and deploy updates without requiring on-site administration.
This centralized approach simplifies operations while maintaining consistent security controls across geographically distributed environments.
Security monitoring focuses on observing security events and detecting potential threats within systems. Centralized security management goes further by allowing administrators to monitor systems, enforce policies, deploy updates, manage access controls, and coordinate security operations through a single platform.










































